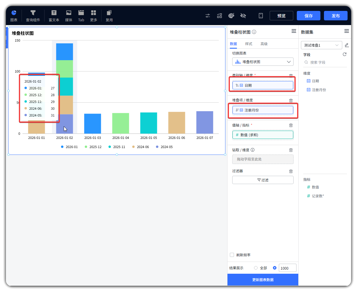
堆叠柱状图的排序问题

版本为社区版,版本号为2.10.16。

操作:将横轴(日期)设置为升序排列(日期从早到晚),同时将堆叠项(注册月份)设置为降序排列(注册月份从新到旧,如 2026-01 > 2025-12 > 2024-06)。
预期:每个日期对应的柱状图内,堆叠项按 “最新注册月份在上、最旧在下” 的顺序排列。

实际现象:当横轴(日期)为升序时,堆叠项(注册月份)的排列出现混乱。

image

我这边是 18 版本没有复现,方便提供一下数据集让我这边复现一下吗