按网站的操作指引安装,无法正常使用。请帮忙看看。
反馈问题【BUG】请附带以下信息
1Panel 版本:专业版v2.1.3
操作系统(设备): 银河麒麟v10SP3
关键截图:
日志:
OpenClaw-20260316100009.log (248.2 KB)
按网站的操作指引安装,无法正常使用。请帮忙看看。
反馈问题【BUG】请附带以下信息
1Panel 版本:专业版v2.1.3
操作系统(设备): 银河麒麟v10SP3
关键截图:
日志:
OpenClaw-20260316100009.log (248.2 KB)
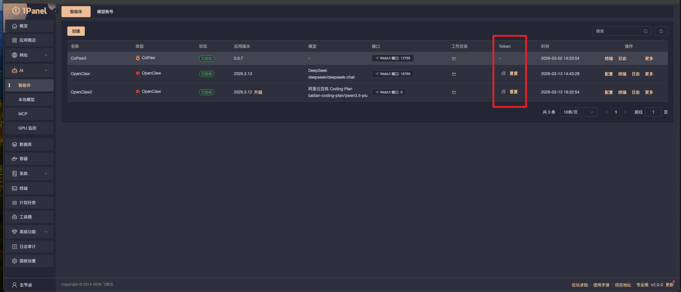
需要填 token 访问
在1panel下,怎么找到这个token 。
地址不对 http://<ollama容器名称>:11434/v1
模型需要 ollama/xxx
已解决,谢谢。